I¡¯ll never forget the first time someone asked me for a marketing performance update. I had six messy spreadsheets open, no clear narrative, and no KPI dashboard to tie it all together.
I had the numbers, technically ¡ but not the clarity. I wasn¡¯t even sure which metrics mattered most. That¡¯s when I started building my first KPI dashboard, and everything changed.
Since then, I¡¯ve used KPI dashboards to track everything from campaign performance to quarterly revenue targets, and I¡¯ve learned what works (and what really doesn¡¯t).
In this post, I¡¯ll walk you through how to build a KPI dashboard (including ), the benefits I¡¯ve seen firsthand, and the tools I recommend if you¡¯re just getting started.
Table of Contents
- What is a KPI dashboard?
- How to Create a KPI Dashboard
- 5 Best KPI Dashboard Software to Use
- KPI Dashboard Examples
- KPI Dashboard Excel Templates
What is a KPI dashboard?
A KPI dashboard, short for key performance indicator dashboard, is like your business¡¯s mission control. It¡¯s where all your most important metrics live, giving you a quick, visual snapshot of how things are really going. Not just clicks and impressions ¡ª I¡¯m talking about the numbers that actually tie back to goals, growth, and impact.
Every department from sales to operations needs a dashboard, and dashboards are especially helpful for marketing. Between about a dozen online channels to consider (plus offline marketing efforts), numerous elements go into creating and sustaining a healthy marketing ecosystem.
I¡¯ve personally used KPI dashboards to track everything from lead quality to campaign ROI ¡ª and the biggest win is peace of mind. No more scrambling to find data in five different tools. And when you¡¯re in the thick of a launch or juggling competing priorities, that kind of clarity is everything.
That said, I¡¯ve learned the hard way that more data doesn¡¯t always mean better decisions. I¡¯ve built dashboards with way too many charts, and ended up ignoring them. So the ones that actually work? They¡¯re focused, intentional, and built to show what matters most.

Marketing Reporting Templates
Excel, PowerPoint, and Google Drive Templates to Make Your Monthly Reporting Faster and Easier
- Track leads.
- Measure CVR.
- Track channel performance.
- And more!
Download Free
All fields are required.

You're all set!
Click this link to access this resource at any time.
Benefits of a KPI Dashboard
I didn¡¯t fully appreciate how useful KPI dashboards could be until I stopped relying on scattered reports and random spreadsheets. Since then, here¡¯s what I¡¯ve found makes them genuinely helpful:
- Instant clarity. I can see what matters without bouncing between tools or chasing last-minute numbers.
- Smarter decisions, faster. With everything in one place, I can spot what¡¯s working, flag what¡¯s not, and pivot quickly ¡ª without overthinking it.
- Real-time insights. The best dashboards update live, which means I¡¯m not relying on outdated info when it¡¯s time to act.
- Alignment across the team. When everyone¡¯s referencing the same dashboard, we make decisions faster and with fewer miscommunications.
At the end of the day, a good dashboard isn¡¯t just about showing data ¡ª it¡¯s about making the right next move clearer. That¡¯s what makes it such a powerful tool.
So what does it take to build one that actually works? Let¡¯s get into it.
What should a KPI Dashboard include?
If there¡¯s one thing I¡¯ve learned from building too many dashboards the hard way, it¡¯s this: The simpler it is, the more useful it becomes. A good dashboard doesn¡¯t try to track everything under the sun ¡ª just the stuff that really matters.
I usually aim for five to nine metrics, max. Any more than that, and it starts to feel cluttered. Ask yourself: If this number took a nosedive tomorrow, would it seriously mess with your goals? If yes, it probably belongs on the dashboard.
Let¡¯s say you¡¯re putting together a B2B marketing KPI dashboard. Some of the most helpful metrics I¡¯ve tracked include:
- Cost per acquisition (CPA).
- Conversion rate.
- Website traffic by channel.
- Customer lifetime value (CLV).
- Marketing-qualified leads (MQLs).
Like I mentioned earlier, I used to track everything just because I could. But things really started to click when I cut back and focused only on the KPIs tied directly to business impact. My dashboards finally started to work for me, not against me.
I¡¯d be embarrassed to show you my first-ever dashboard. It had a lot going on ¡ª and not in a good way. After a lot of trial and error (and a few dashboards I¡¯d rather forget), I finally landed on a simple formula that actually works.
Here¡¯s how to build a KPI dashboard that¡¯s clean, focused, and actually useful.
1. Know your audience.
If your dashboard tries to speak to everyone, it¡¯ll end up connecting with no one. I used to create one-size-fits-all reports and send them to execs, managers, and specialists, hoping they'd all find what they needed. But no one really did. The execs wanted a top-line summary. The team leads needed tactical data. Instead of helping, the dashboard just created more questions.
Now, I start with one question of my own: Who¡¯s this dashboard actually for? I think about what decisions that person needs to make, what context they already have, and how much time they¡¯ll spend looking at it.
A CMO might want a monthly snapshot with visual summaries and a handful of high-impact numbers. A marketing manager? They might need channel-level breakdowns and real-time pacing data.
When I tailor the layout and data to match what one specific person needs, the dashboard becomes way more useful ¡ª and way more used.
2. Keep it simple.
There¡¯s a reason I keep repeating this ¡ Keeping it simple really is the secret. The more metrics you add, the harder it gets to focus. I¡¯ve built dashboards that looked impressive ¡ª so many charts! So much color! ¡ª but no one (including me) actually used them.
Now I stick to the handful of KPIs that tell the story clearly. The kind of numbers you can glance at and immediately know what¡¯s going well and what needs attention. That¡¯s the difference between a dashboard that¡¯s useful and one that just looks good in a meeting.
3. Gut-check your metrics.
Remember my trick from earlier ¡ª asking yourself if a metric taking a nosedive would seriously mess with your goals? We're doing a deeper version of that here.
Every KPI on your dashboard should have a job. Before I add anything, I ask: Would this number trigger a decision or a conversation if it changed significantly? If not, it¡¯s out.
But beyond that, I also think about what kind of decision it might drive. Would this metric help me catch a red flag? Justify more budget? Spot a trend worth exploring? When you push yourself to answer those questions, you start building a dashboard with real utility ¡ª not just one that checks a box.
The benefit? You end up with a dashboard that doesn¡¯t just sit in a tab, it actually gets used. Not just by you, but by everyone it was built for.
4. Sketch it first.
Before I jump into any tool, I take a step back and sketch out the layout ¡ª either on a whiteboard, a napkin, or a quick outline in a doc. It doesn¡¯t have to be fancy. Just enough to map out what I want to see and in what order.
I think of it like wireframing a website: It helps me prioritize the most important data and avoid clutter. What should someone see first? What metrics need to sit side-by-side? Do I want trend lines, percentages, or raw numbers?
The type of dashboard you¡¯re building should also influence how you visualize the data. If you¡¯re analyzing trends, I usually go with line or column charts since they make it easy to spot patterns over time. For composition data (like what percent of traffic comes from each channel), stacked charts or maps can tell the story much better.
Sketching it first makes the whole thing feel more intentional, and it saves me from endlessly rearranging tiles once I¡¯m in the dashboard tool.
5. Use a template (seriously!).
If you¡¯re building your first dashboard (or even your fifth) don¡¯t start from scratch. It¡¯s not worth the headache. I¡¯ve wasted so much time trying to build ¡°perfectly customized¡± dashboards from a blank canvas, only to end up stuck in layout limbo or second-guessing every design choice.
Templates give you a head start. They provide structure, offer design cues, and keep you from overcomplicating things. Think of them like scaffolding ¡ª you can always tweak and adapt later, but they help you get something functional up fast.
±á³Ü²ú³§±è´Ç³Ù¡¯²õ is one I keep coming back to. It¡¯s clean, easy to customize, and works for all kinds of use cases ¡ª whether I¡¯m tracking campaign performance, quarterly goals, or team KPIs. It helps me go from ¡°I don¡¯t know where to start¡± to ¡°this is actually working¡± way faster than starting from zero.
The bottom line? . Save yourself the stress. Spend your brainpower on interpreting the data, not wrestling with boxes and grids.

Marketing Reporting Templates
Excel, PowerPoint, and Google Drive Templates to Make Your Monthly Reporting Faster and Easier
- Track leads.
- Measure CVR.
- Track channel performance.
- And more!
Download Free
All fields are required.

You're all set!
Click this link to access this resource at any time.
5 Best KPI Dashboard Software to Use
There are a ton of marketing KPI dashboard tools out there, and I¡¯ve tried more than a few. Some are perfect for big-picture visibility, others are better for daily performance tracking. What matters most is choosing one that fits your workflow ¡ª not the flashiest one on the market.
Here are five options I¡¯ve either used myself or seen work really well for marketing teams. I¡¯ll walk you through what each one does best, and where it might fall short depending on your needs.
1.
Best for: All-in-one marketing visibility
If you're already using ±á³Ü²ú³§±è´Ç³Ù¡¯²õ CRM or marketing tools, this one¡¯s a no-brainer. The free KPI dashboard functionality is built right in, which means you can quickly pull reports from campaigns, landing pages, email, and deals ¡ª all without needing a separate platform or integration.
As an avid Hubspot user myself, I¡¯ve used 51³Ô¹Ï dashboards to track everything from MQLs to email performance, and the ease of setup still surprises me. It¡¯s drag-and-drop, highly customizable, and actually looks good right out of the gate (which is more than I can say for some other tools).
What I like: It¡¯s seamless for 51³Ô¹Ï users ¡ª no extra work, no confusing data syncs. If you live inside 51³Ô¹Ï already, the dashboard feature feels like a natural extension of your day-to-day. Like an iPhone and AirPods, it just works.
2.
Best for: Free, Google-friendly reporting
If you¡¯re working with Google Analytics, Google Ads, or Sheets, Looker Studio is kind of a hidden gem. It¡¯s completely free, relatively easy to learn, and super handy for building clean dashboards fast.
I¡¯ve used Looker Studio when I needed to get a dashboard live yesterday and didn¡¯t have time (or budget) for a fancier tool. It¡¯s not the most powerful platform out there, but for marketing performance, top-line reporting, or pulling data from multiple Google sources, it gets the job done.
What I like: It¡¯s free, flexible, and plays really well with Google tools, perfect when you need something fast and functional without jumping through hoops.
3.
Best for: Deep analysis and advanced data visualization
Tableau is one of those tools that can do pretty much anything ¡ª but it¡¯s not for the faint of heart. It¡¯s powerful, flexible, and built for serious data storytelling. If you¡¯ve got complex data sets or need to build interactive dashboards with layered filters, Tableau can handle it.
I¡¯ve used Tableau in both marketing and ops contexts, and once you get the hang of it, it¡¯s incredibly satisfying to work with. When I worked at a company that used Tableau across the org, I had access to a dedicated data team that helped me organize, structure, and visualize the data in ways I wouldn¡¯t have come up with on my own.
That said, it does come with a learning curve, and it¡¯s probably overkill if all you need is a quick performance check-in.
What I like: When I need to slice and dice data in a more custom way or build dashboards for exec-level presentations, Tableau gives me the control I¡¯m looking for. It takes more effort, but the results are often worth it.
4.
Best for: Data-driven teams in the Microsoft ecosystem
If your company lives in Excel, Teams, or Azure, Power BI might feel like second nature. It¡¯s Microsoft¡¯s answer to enterprise BI ¡ª robust, secure, and packed with features that help teams analyze, share, and collaborate around data.
I¡¯ve seen Power BI work best in orgs where reporting isn¡¯t just a marketing task, but something more cross-functional. Sales, ops, and finance teams all rely on the same dashboards, and Power BI makes it easy to pull from multiple sources and build one cohesive view. The integrations with Excel are especially helpful if you're already wrangling spreadsheets.
What I like: It¡¯s a great fit for organizations that already run on Microsoft. Once it¡¯s set up, it becomes a powerful, collaborative tool that supports decision-making across teams.
5.
Best for: Small teams tracking multiple goals
Databox is one of my favorite options for lightweight, real-time dashboards. It¡¯s built with simplicity in mind ¡ª easy to use, easy to connect, and surprisingly flexible for something that doesn¡¯t require coding knowledge.
I¡¯ve used Databox to keep tabs on marketing KPIs like lead volume, conversion rates, and channel performance without having to build anything from scratch. It has dozens of plug-and-play templates, and the mobile app is actually helpful ¡ª perfect for quick check-ins or on-the-go reviews.
What I like: It¡¯s fast to set up, visual by default, and great for teams that want visibility without having to babysit a dashboard tool. It won¡¯t do everything, but for daily performance tracking? It nails the basics.
KPI Dashboard Examples
- Marketing Campaign Performance Dashboard
- Lead Generation Dashboard
- Email & Content Marketing Dashboard
- Website Analytics Dashboard
- Executive Marketing Overview Dashboard
There¡¯s no one-size-fits-all KPI dashboard, and that¡¯s kind of the point. A dashboard should be built around the specific goals, channels, and workflows it¡¯s meant to support. Whether you¡¯re reporting on campaign performance or trying to give leadership a top-line view, the best dashboards are the ones that serve their purpose without overcomplicating things.
Here are a few examples I¡¯ve seen (or built) that work really well in a marketing context.
1. Marketing Campaign Performance Dashboard
As a marketer, this is the dashboard I check most often, especially when I¡¯m running campaigns across multiple channels. It¡¯s where I track key performance indicators like:
- Cost per lead (CPL).
- Return on ad spend (ROAS).
- Conversion rate.
- Click-through rate (CTR).
- Spend vs. budget pacing.
I like to structure it by channel (Google Ads, Meta, LinkedIn, etc.) too, so I can see which platforms are pulling their weight. I¡¯ll also include visuals like bar charts to compare performance across campaigns, and line graphs to spot trends over time.
What I like: This dashboard helps me make quick decisions mid-campaign, like when to shift budget from one channel to another or pause underperforming creatives. It¡¯s my go-to for real-time marketing visibility.
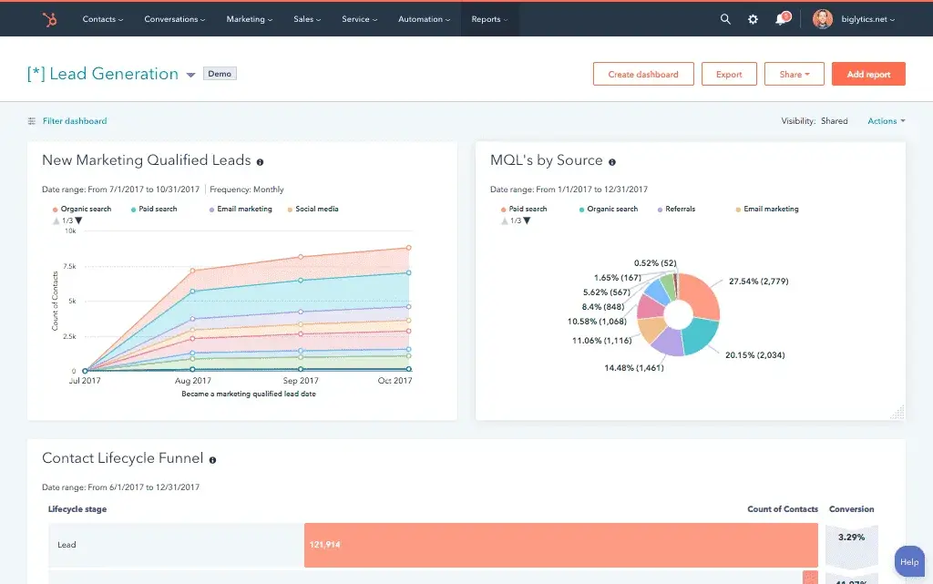
2. Lead Generation Dashboard
This one¡¯s all about tracking how well your marketing efforts are turning into qualified leads. I¡¯ve used it most when we were laser-focused on top-of-funnel growth, whether through paid campaigns, SEO, or lead magnets.
Here¡¯s what I usually include:
- Leads by source (organic, paid, referral, etc.).
- MQL volume.
- Conversion rates from landing pages.
- Cost per acquisition (CPA).
- Form submission completion rate.
I like to keep this dashboard simple and visual, with a clear split between lead sources and performance over time. Bonus points if you include trend lines that flag lead drop-offs early ¡ª it helps you fix issues before they tank your pipeline.
What I like: This kind of dashboard gives me a clean, high-level look at how effectively we¡¯re growing our audience and feeding the funnel. It¡¯s also a helpful way to show stakeholders where leads are really coming from (and what¡¯s underperforming).
3. Email & Content Marketing Dashboard
This one¡¯s for the content nerds (myself included). I use it to track how blog posts, newsletters, and lead-nurturing emails are performing ¡ª especially when we¡¯re running a full-funnel content strategy.
Key metrics to track:
- Email open and click-through rates (CTR).
- Unsubscribe and bounce rates.
- Blog traffic by source.
- Top-performing content by engagement or conversions.
- Leads or signups attributed to content pieces.
I usually build this dashboard in two parts: one for email performance and one for blog/content insights. It¡¯s helpful for spotting what¡¯s resonating, and just as important, what¡¯s falling flat.
What I like: This dashboard helps connect the dots between the content you¡¯re creating and the results it¡¯s driving. It¡¯s also a great tool for making the case for more content investment when you can show a clear lift in leads, engagement, or conversions.
4. Website Analytics Dashboard
This dashboard¡¯s all about understanding how people interact with your site and spotting opportunities to improve the experience. I lean on this one most when we¡¯re trying to optimize for traffic growth, reduce bounce rates, or improve conversion paths.
Here¡¯s what I typically include:
- Total sessions and users.
- Traffic by source or campaign.
- Bounce rate and average session duration.
- Top landing pages.
- Goal completions or conversion events.
You can pull most of this from GA4 or Looker Studio. I like to visualize it by grouping traffic trends up top, followed by behavior flow, then performance by page. It gives you a clear sense of what¡¯s working and what¡¯s not, at a glance.
What I like: This dashboard gives me the full picture of how our content, SEO, and campaigns are performing once someone lands on the site. It¡¯s the first place I check when traffic suddenly spikes (or drops).
5. Executive Marketing Overview Dashboard
This is the dashboard I use when leadership wants a clear, no-frills snapshot of how marketing is supporting business goals. It¡¯s built for CMOs, CEOs, or board members ¡ª not for day-to-day ops.
Key metrics usually include:
- Marketing-sourced revenue or pipeline influence.
- MQL to SQL conversion rate.
- Budget vs. spend pacing.
- Campaign ROI.
- High-level traffic and lead trends.
The goal is simplicity and clarity. I don¡¯t overdo the visuals, just a few key charts that show directionally where things are going. It¡¯s the kind of dashboard that should answer big-picture questions in 60 seconds or less.
What I like: This dashboard gives stakeholders the visibility they need without getting them lost in the weeds. And for me, it¡¯s a great forcing function to distill marketing¡¯s impact down to the KPIs that matter most.

Marketing Reporting Templates
Excel, PowerPoint, and Google Drive Templates to Make Your Monthly Reporting Faster and Easier
- Track leads.
- Measure CVR.
- Track channel performance.
- And more!
Download Free
All fields are required.

You're all set!
Click this link to access this resource at any time.
KPI Dashboard Excel Templates
I know, Excel might sound a little old-school, or like it¡¯s going to take 14 nested formulas and a few tears to make it work. But honestly, the hardest part is usually just formatting the thing. Once that¡¯s taken care of, Excel can be surprisingly powerful, especially when you just need a quick, lightweight dashboard without spinning up a whole BI tool.
That¡¯s where templates come in. They remove the most frustrating part of getting started (layout, formulas, visual structure) and let you focus on customizing what actually matters ¡ª your data.
Here are a few Excel templates I recommend.
1.
Clean, customizable, and a great jumping-off point if you¡¯re tracking leads, revenue, or campaign performance. It¡¯s simple but super effective.
Hubspot¡¯s Excel templates also integrate with Google Drive and PowerPoint, so you can easily track those all-important metrics within the program that works best for you and your team.
2.
Smartsheet has Excel templates for a variety of marketing dashboards ¡ª from broad templates for tracking big KPIs to more specific templates for social media marketing.
Great if you want something that looks a bit more polished or need templates for multiple departments. Plus, free to download!
3.
Eloquens curates templates from different creators, which means you¡¯ll find a wide range of styles from ultra-basic frameworks to beautifully designed executive dashboards.
These are especially helpful if you need to present data to stakeholders and want something more refined than rows and columns.
Whether you're building a mockup, a quick-turn report, or a one-off snapshot for a spreadsheet-loving stakeholder, templates like these help you skip the formatting struggle and get straight to the insights.
You¡¯ve created a marketing KPI dashboard. Now what?
When I built my first real dashboard, I remember thinking, ¡°Cool, done!¡± and then not touching it again until something went wrong. A few weeks later, one of our campaigns underperformed and I realized I¡¯d had the warning signs sitting in that dashboard the whole time ¡ª I just wasn¡¯t using it.
Take it from me, building the dashboard is only half the job. The real value comes when it becomes part of how you work. Not a static report, but something you revisit, rely on, and actually act on.
These days, I check my KPI dashboards the same way I check my Oura Ring readiness score ¡ª first thing in the morning, and probably more often than I should. Maybe I¡¯m addicted, but hey, at least I¡¯ve got the live data to back it up.
So, if you¡¯ve just finished building your KPI dashboard, congrats! But now the real fun begins.
Editor's note: This post was originally published in September 2019 and has been updated for comprehensiveness.

Marketing Reporting Templates
Excel, PowerPoint, and Google Drive Templates to Make Your Monthly Reporting Faster and Easier
- Track leads.
- Measure CVR.
- Track channel performance.
- And more!
Download Free
All fields are required.

You're all set!
Click this link to access this resource at any time.
Marketing Reporting